QQ登录

只需一步,快速开始

登录 | 注册 | 找回密码

三维网

 找回密码
 注册

QQ登录

只需一步,快速开始

展开

通知     

全站
9天前
查看: 1767|回复: 8
收起左侧

[已解决] 衬里法兰

[复制链接]
发表于 2009-8-3 15:51:41 | 显示全部楼层 |阅读模式 来自: 中国江苏泰州

马上注册,结识高手,享用更多资源,轻松玩转三维网社区。

您需要 登录 才可以下载或查看,没有帐号?注册

x
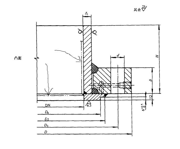
JB/T4702衬里法兰的图中所示虚线是什么意思?如何理解?
/ q' a$ Y+ t" l1 m# n5 P5 t( c# I
: \+ l: f5 T/ Z5 ?" y" U- o[ 本帖最后由 shewei1979 于 2009-9-14 16:02 编辑 ]
Image00002.jpg
发表于 2009-8-3 21:23:42 | 显示全部楼层 来自: 中国江苏无锡
为了降低成本,法兰一般采用碳钢制作,而为了防腐要求,则在法兰面和短节内衬一层不锈钢。标准对衬在法兰面上的不锈钢提出了尺寸要求(绘成了实线而成为标准的一部分),而对法兰短节处衬的不锈钢没提要求,由设计者进行考虑,所以绘成了双点划线代表实际生产中存在而在标准里没有规定。不止在JB/T4702,在JB/T4703标准也是这样绘制图形的。
- j* k4 R# L& ^8 q9 M" @" ~0 ^& A# e6 V8 ?* `1 T- `6 M
[ 本帖最后由 rongjian 于 2009-8-3 21:25 编辑 ]

评分

参与人数 1三维币 +2 收起 理由
shewei1979 + 2 应助

查看全部评分

头像被屏蔽
发表于 2009-8-4 13:59:12 | 显示全部楼层 来自: 中国辽宁丹东
提示: 作者被禁止或删除 内容自动屏蔽
发表于 2009-8-5 08:44:36 | 显示全部楼层 来自: 中国山东济南
衬里,一般不锈钢,聚四氟等防腐蚀材料。
发表于 2009-8-5 09:58:07 | 显示全部楼层 来自: 中国浙江宁波
应该是表示衬里层
发表于 2009-8-6 08:37:07 | 显示全部楼层 来自: 中国上海
虚线表达的是衬里
发表于 2009-8-6 14:39:27 | 显示全部楼层 来自: 中国辽宁铁岭
此线为衬筒,与法兰衬里具有同样的作用。
发表于 2009-9-4 16:59:27 | 显示全部楼层 来自: 中国辽宁沈阳
衬层,其长度大于H。
发表于 2009-9-4 20:56:25 | 显示全部楼层 来自: 中国江苏泰州
横着的线是  密封面的  焊缝线啊0 v$ @; b9 }, I7 a8 z$ w$ ?1 {
4 @7 |5 L! x- N2 [
竖的是   短节衬的不锈钢
发表回复
您需要登录后才可以回帖 登录 | 注册

本版积分规则


Licensed Copyright © 2016-2020 http://www.3dportal.cn/ All Rights Reserved 京 ICP备13008828号

小黑屋|手机版|Archiver|三维网 ( 京ICP备2023026364号-1 )

快速回复 返回顶部 返回列表