QQ登录

只需一步,快速开始

登录 | 注册 | 找回密码

三维网

 找回密码
 注册

QQ登录

只需一步,快速开始

展开

通知     

全站
9天前
查看: 1476|回复: 1
收起左侧

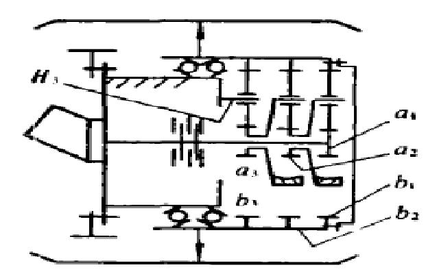
[求助] 这个机构的传动比是多少?

[复制链接]
发表于 2009-3-2 16:24:34 | 显示全部楼层 |阅读模式 来自: 中国江苏徐州

马上注册,结识高手,享用更多资源,轻松玩转三维网社区。

您需要 登录 才可以下载或查看,没有帐号?注册

x
毕业设计急用,却又求不出来,请高手赐教,望把过程写一下
& x/ [' ]# r9 O/ g5 e/ r: r/ |谢谢!
传动比.jpg
发表于 2009-3-6 00:03:35 | 显示全部楼层 来自: 中国广西南宁
有没有其他参数>??
发表回复
您需要登录后才可以回帖 登录 | 注册

本版积分规则


Licensed Copyright © 2016-2020 http://www.3dportal.cn/ All Rights Reserved 京 ICP备13008828号

小黑屋|手机版|Archiver|三维网 ( 京ICP备2023026364号-1 )

快速回复 返回顶部 返回列表