QQ登录

只需一步,快速开始

登录 | 注册 | 找回密码

三维网

 找回密码
 注册

QQ登录

只需一步,快速开始

展开

通知     

全站
11天前
查看: 1603|回复: 4
收起左侧

[已解决] 请问这个标注表示的意思

 关闭 [复制链接]
发表于 2008-6-24 10:14:52 | 显示全部楼层 |阅读模式 来自: 中国湖北襄阳

马上注册,结识高手,享用更多资源,轻松玩转三维网社区。

您需要 登录 才可以下载或查看,没有帐号?注册

x
未标题-3.jpg 4 J2 J; m8 k: l2 L+ s: s
请问表示的意思?在那个标准中有规定!
发表于 2008-6-24 10:19:25 | 显示全部楼层 来自: 中国上海
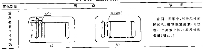
应该是长圆孔的简化注法,标准见GB/T 16675.2-1996
! w) ^0 K( F: j- b  P表示的意思见下图!
Image00002.jpg

评分

参与人数 1三维币 +3 收起 理由
zyxwq + 3 应助

查看全部评分

发表于 2008-6-24 10:23:48 | 显示全部楼层 来自: 中国江苏常州
容易误解!!!!!!!!!!!!!
发表于 2008-6-24 10:44:55 | 显示全部楼层 来自: 中国山西太原
这种标法不规范,制图标准规定在同一图形中,对于尺寸相同的孔、槽等重复要素可仅标出一个要素的尺寸和数量。楼主给出的这个长圆孔仅有一个,应标出长度和宽度(或圆弧半径),不应用简化标法。
发表于 2008-6-24 10:58:35 | 显示全部楼层 来自: 中国山东威海
大概是想表示中心距10,槽宽6
+ j1 s% Q& y& Y$ N
1 ?; e( R8 E7 x3 C+ R+ \不过标准中没有这种规定
发表回复
您需要登录后才可以回帖 登录 | 注册

本版积分规则


Licensed Copyright © 2016-2020 http://www.3dportal.cn/ All Rights Reserved 京 ICP备13008828号

小黑屋|手机版|Archiver|三维网 ( 京ICP备2023026364号-1 )

快速回复 返回顶部 返回列表